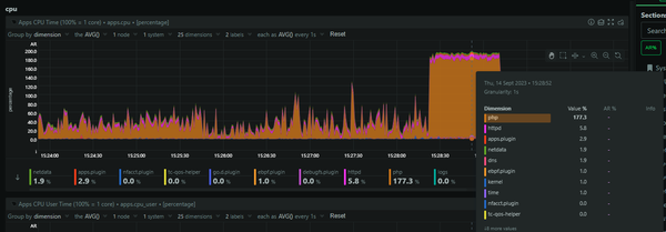
Free Post Report URI Unravelling The Mystery Of Truncated POST Requests On Report URI This blog post is going to detail what was a pretty lengthy journey for me in debugging an elusive issue that started to occur on Report URI recently! It required...
Free Post Report URI Going async with Azure and the PHP SDK for a massive performance boost Regular readers will know that I make extensive use of Azure Table Storage in both Report URI [https://scotthelme.co.uk/working-with-azure-table-storage/] and Security Headers [https://scotthelme.co.uk/hacking-table-storage-to-do-order-by-on-timestamp/...
Free Post Report URI Hacking Azure Table Storage to do ORDER BY on Timestamp I recently wrote about a little hack we did with Azure Table Storage to give us functionality equivalent to a LIKE query in SQL, something not natively supported in Table...
Free Post table storage Hacking Azure Table Storage to do LIKE queries We use Azure Table Storage as our database for Report URI and it's an incredibly simple yet powerful storage solution. It scales transparently, has amazing performance and is...
Free Post report-uri.io Optimising for performance with Azure Table Storage I recently announced another huge update for https://report-uri.io and I covered all of the new features in a separate blog [https://scotthelme.co.uk/better-performance-and-custom-subdomains-on-report-uri-io/] . Alongside that I&...
Free Post report-uri.io Build a cloud scale PHP session store with Azure Table Storage Whilst building https://report-uri.io I knew that I was going to need some form of load balancing to be able to accommodate the kind of load I wanted to...
Free Post report-uri.io Working with Azure Table Storage - The Basics I recently launched https://report-uri.io, my new CSP and HPKP violation reporting service that is built on, amongst other things, Azure Table Storage. Using Table Storage required a little...
Follow